As your business grows and expands into new regions, managing inventory across multiple warehouses quickly becomes more complex. What starts as a straightforward logistics setup can turn into fragmented stock visibility, slower fulfillment, and rising operational costs if not handled properly.
Inventory visibility matters because stock imbalances scale fast once you operate more than one location. The IHL Group estimates the global cost of “inventory distortion” (a mix of out-of-stocks and overstocks) at $1.7 trillion in 2024, showing how expensive poor inventory control can become when demand, replenishment, and stock records fall out of sync across sites.
We will also review how technology, such as an integrated ERP system, can serve as the backbone for optimizing your entire warehouse operations. By understanding each aspect, you will be prepared to build a solid, responsive, and efficient logistics network to support long-term business growth.
Key Takeaways
|
What Is Multiple-Warehouse Management?
Multiple-warehouse management is a system and set of processes that enable a company to oversee and manage its inventory across several storage locations from a central point of control.
The primary goal is to achieve total visibility over the entire stock, wherever it is located, thereby enabling smarter, data-driven decisions. This includes strategic stock placement to meet regional demand, efficient inter-warehouse transfers to balance inventory levels, and fulfilling customer orders.
Ultimately, the system aims to enhance operational efficiency, significantly reduce shipping costs, and dramatically shorten delivery times to the end customer. A successful implementation creates a supply chain that is more resilient, flexible, and responsive to market dynamics.
Single vs Multiple Warehouse Management
The fundamental difference between multiple-warehouse and single-warehouse management lies in the scale of complexity and operational strategy. In a single-warehouse model, all inventory, staff, and operations are centralized in one location, making visibility and control relatively straightforward.
All processes, from receiving to shipping, are managed under one roof, simplifying coordination. In contrast, multiple-warehouse management introduces significant challenges in data synchronization and logistical coordination across geographically dispersed locations.
While single-warehouse management focuses on the internal efficiency of one facility, multi-warehouse management must balance the efficiency of each warehouse while optimizing the entire distribution network to serve a broader market effectively and maintain a consistent customer experience.
Key components involved
Effective multiple-warehouse management involves the synergistic coordination of several crucial components.
- Centralized inventory management, which acts as the brain of the entire operation, tracking stock levels, product movements, and demand patterns across all locations.
- Standardized operating procedures (SOPs), which ensure that every warehouse consistently and efficiently performs tasks such as receiving, put-away, picking, and shipping.
- Logistics and transportation, which governs the movement of goods between warehouses and to customers.
- Integrated technology, such as an Enterprise Resource Planning (ERP) or a sophisticated Warehouse Management System (WMS).
Key Benefits of Implementing Multiple-Warehouse Management
Adopting a multi-warehouse management strategy gives businesses more than “stock closer to customers.” It helps you run distribution with more control, so you can plan inventory placement, fulfil orders faster, and avoid last-minute firefighting.
When inventory is spread across the right locations, delivery becomes quicker and shipping costs usually drop because orders can be sent from the nearest warehouse. This matters because customer expectations keep rising. According to a report by McKinsey, speed of delivery is a top priority for modern consumers.
Another major advantage is resilience. If one warehouse faces disruption such as weather issues, labour shortages, or local transport delays, orders can be redirected to another location to keep service levels stable. This also makes expansion easier because you can add new warehouses gradually without overcommitting from day one.
A. Improved delivery speed and customer satisfaction
Placing warehouses closer to demand reduces transit time. Instead of shipping everything from one central hub, you fulfil orders from the nearest location, which usually means faster delivery. Faster fulfilment improves customer experience and builds trust. It also reduces delivery-related complaints, especially during peak periods.
B. Optimization of logistics and transportation costs
Multi-warehouse setups reduce shipping distance, which often lowers delivery costs. Regional fulfilment is typically cheaper than long-distance shipping from a single warehouse. With better visibility across locations, you can also plan transfers and replenishment more efficiently. This helps reduce rush shipments and avoids paying extra for inefficient loads.
C. More accurate and efficient stock management
A central system lets teams see stock levels across every warehouse in real time. This prevents common issues like one region running out while another is stuck with excess stock. With clearer data, you can rebalance inventory based on demand patterns. That keeps stock levels healthier across the network.
D. Mitigation of supply chain disruption risks
A distributed warehouse network acts as a backup plan. When one site is disrupted, another can take over fulfilment with less impact on customers. This redundancy improves reliability and helps maintain consistent service even when unexpected problems happen.
D. Mitigation of supply chain disruption risks
Having a geographically distributed network of warehouses serves as a powerful risk mitigation strategy. If one warehouse experiences an operational disruption, whether due to natural disasters, labor disputes, or local transportation failures.
This built-in redundancy ensures that business operations continue with minimal impact on the customer experience. This flexibility makes the company’s supply chain more resilient and reliable, enabling it to navigate uncertainties and maintain a consistent level of service.
Common Challenges in Managing Multiple Warehouses
Managing multiple warehouses introduces complexity that single-location operations never face. The biggest issues come from fragmented data, limited visibility, and inconsistent processes across locations. Without the right system in place, these problems compound and affect everything from sales accuracy to fulfillment speed.
A. Lack of Real-Time Inventory Visibility
Without a centralized system, no one has a complete picture of what is available and where. The sales team might sell items that are already out of stock at the nearest warehouse. This leads to delayed fulfillment, costly inter-warehouse transfers, and disappointed customers.
B. Complexity of Data Synchronization
When each warehouse runs on separate systems or spreadsheets, data mismatches are inevitable. A sale processed at one location might not reflect in the central inventory count for hours. Reports become unreliable, planning suffers, and teams lose trust in the numbers they are working with.
C. Suboptimal Stock Allocation
Without accurate demand data per region, companies either overstock slow-moving items in one warehouse or run out of fast-moving products in another. Both scenarios cost money. Excess stock ties up capital and storage space. Stockouts mean lost sales at the location where demand actually exists.
D. Difficulty in Standardizing Processes
Different warehouses often develop their own ways of receiving goods, conducting quality checks, and processing shipments. Without a centralized framework to enforce standards, performance becomes inconsistent across locations and difficult to measure or compare accurately.
Effective Strategies for Multiple-Warehouse Management Implementation

From there, standardize workflows by creating clear SOPs for every core warehouse activity, from receiving goods to shipping. Consistent processes reduce errors, simplify training, and make it possible to compare performance across facilities objectively.
A. Centralize data with an integrated system
The first and most crucial step is to adopt a centralized system, such as a robust Enterprise Resource Planning (ERP) or an advanced Warehouse Management System (WMS), to manage all data from every warehouse on a single platform.
This system must be capable of synchronizing inventory, sales, and procurement data in real-time across all locations. With centralized data, managers can access accurate, up-to-date information at any time, making informed decisions based on a complete picture of the entire logistics network.
B. Standardize operational processes (SOPs) in all warehouses
To ensure consistency and efficiency, create and implement uniform Standard Operating Procedures (SOPs) for all core activities across all warehouses. These procedures should cover the entire operational flow, including goods receiving processes and storage methods.
Standardization not only reduces the risk of errors and boosts productivity but also simplifies onboarding and training for new employees. Furthermore, it enables fair and accurate performance comparisons between different locations.
C. Implement advanced inventory management techniques
Leverage your centralized data to implement more sophisticated inventory management techniques across your network. Perform an ABC analysis to categorize products by value and sales frequency, then develop appropriate stock placement strategies for each category.
Additionally, establish dynamic safety stock levels and reorder points for each item at each location. These should be based on historical sales data and demand forecasts to prevent stockouts without leading to costly overstock situations.
D. Establish clear Key Performance Indicators (KPIs)
To measure the success of your strategies, establish clear and measurable Key Performance Indicators (KPIs) for each warehouse. These KPIs should include metrics such as order fill rate, inventory accuracy, order cycle time, cost per shipment, and inventory turnover rate.
Monitor these KPIs regularly through a centralized dashboard to identify high-performing areas and those that require improvement. This data-driven approach enables continuous optimization and ensures your warehouse network is aligned with your overall business.
How the Right ERP System Solves These Challenges
How the Right ERP System Solves These Challenges
The strategies above work best when supported by an integrated ERP platform. Here is what to look for in a system built for multiple-warehouse operations.
- Centralized Dashboard for Complete Visibility
A single dashboard that shows stock levels, product movements, and order status across all locations. No switching between systems or waiting for manual reports. - Real-Time Stock Synchronization Across Locations
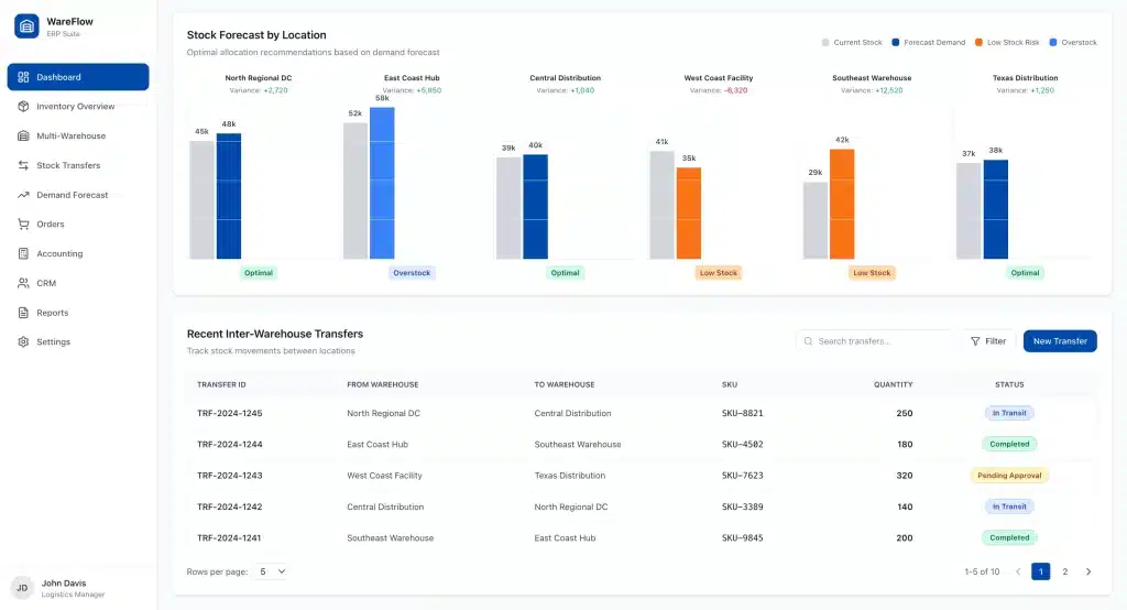
Every transaction, whether a sale, goods receipt, or inter-warehouse transfer, updates inventory data instantly across all warehouses. Sales and procurement teams always work with the same numbers. - Stock Forecasting for Optimal Allocation
Built-in demand forecasting analyzes historical sales data to predict stock requirements per location. This helps reduce overstocking at slow locations and prevent stockouts where demand is high. - Seamless Integration with Accounting, Sales, and CRM
A fully integrated system means every sales transaction automatically triggers an inventory update and accounting.
Conclusion
In today’s dynamic market, multiple-warehouse management is a strategic necessity for businesses aiming to grow and compete effectively. By implementing the right strategies, the complexities of managing multiple warehouses can be transformed into a decisive competitive advantage.
The key to success lies in data centralization, process standardization, and achieving real-time visibility across your entire logistics network. These elements work together to create a supply chain that is resilient and responsive to changing customer demands.
Do not let logistical challenges hinder your business’s growth potential. By building a solid foundation for multi-warehouse management today, you are ensuring an efficient, robust, and future-ready supply chain. Get a free demo now!
Frequently Asked Questions
-
At what business scale should I consider multiple-warehouse management?
Multiple-warehouse management becomes relevant when your business serves a geographically diverse customer base, and shipping from one central location becomes inefficient and costly. It’s less about company size and more about market reach strategy. If you want to improve service speed and reduce logistics costs for distant customers, it’s time to consider it.
-
What’s the main difference between a WMS and an inventory management system?
An inventory management system primarily tracks the quantity and value of stock across locations (the ‘what’ and ‘where’). A Warehouse Management System (WMS) has a broader scope, managing all operational activities within the warehouse, such as optimizing workflows for receiving, picking, and packing. An integrated ERP often combines both functionalities for a complete solution.
-
Is it possible to manage multiple warehouses without integrated software?
While technically possible using manual methods like spreadsheets, it is highly inefficient and risky. It leads to data delays, human errors, a lack of real-time visibility, and synchronization issues. This severely hampers your ability to make quick, accurate decisions, ultimately harming operational efficiency, costs, and customer satisfaction. Investing in integrated software is fundamental for successful and scalable multi-warehouse management.
-
How do I determine the best location for a new warehouse?
The best location for a new warehouse should be determined by data analysis. Analyze your historical sales data to identify major customer clusters. Also, consider factors like proximity to logistics hubs, transportation accessibility, real estate costs, and labor availability. This data-driven approach helps select a location that maximizes delivery speed while minimizing operational costs.








